Home
JAQForum Ver 24.01
Log In or Join  
Active Topics
Local Time 19:01 23 Apr 2026 Privacy Policy
Jump to

Notice. New forum software under development. It's going to miss a few functions and look a bit ugly for a while, but I'm working on it full time now as the old forum was too unstable. Couple days, all good. If you notice any issues, please contact me.

Forum Index : Electronics : Wi-Fi solar monitoring

Author Message
BenandAmber
Guru

Joined: 16/02/2019
Location: United States
Posts: 961
Posted: 06:23am 18 Dec 2019
Copy link to clipboard 
Print this post

Is there any inexpensive WiFi solar monitoring systems on the market

I was curious how some of the members do solar monitoring

It would be nice to be able to check your solar system from your cell phone

If you have pets like many of us do

You don't want them to cook or freeze while you're out and about

I would like to be able to check solar input, battery and inverter

Also a few optional inputs for other things like air conditioning and temperature

I would like to hear from anyone with information ideas or opinions on this subject

Thanks for your time
be warned i am good parrot but Dumber than a box of rocks
 
renewableMark

Guru

Joined: 09/12/2017
Location: Australia
Posts: 1678
Posted: 08:27am 18 Dec 2019
Copy link to clipboard 
Print this post

Nothing is cheap with off grid Ben.
Cheers Caveman Mark
Off grid eastern Melb
 
Davo99
Guru

Joined: 03/06/2019
Location: Australia
Posts: 1585
Posted: 10:16am 18 Dec 2019
Copy link to clipboard 
Print this post

It would not be hard to use a voltage monitoring relay on your AC.
If the batterys are up to charge level you set and the temp is hot or cold the AC Kicks in. Batterys are low or drop below the charge level you want, AC drops out.
Ideally you should have enough panels to run the AC in summer and still be battery charging.

The power companies make a big song and dance here of being able to check your power ( grid) useage on your phone or computer.  The ads are idiotic.  Guy in a nice restaurant with an attractive girl and the moron is Checking his power usage with a big grin on his face sitting at the table opposite his date/ Mrs.  
Seriously?  Guy needs a smack in the face with a shovel if he did that and so do the morons at the advertising agency for coming up with such a stupid ad which insults peoples intelligence.  

Yeah, I check my inverters and meters nearly every day when I'm home but who has a burning desire to check their power bill when they are out at dinner or somewhere else?
How much do you think the bill shot up since you left home and do these people honestly have a more pathetic life than I do that they need to check their power every time they walk out the door?  Geez! Just a stupid and concocted distraction these power cos are trying to brain wash people into thinking they are saving money on their bills.    

In this case being Off grid I can understand, totally different to when you are ongrid though .
 
BenandAmber
Guru

Joined: 16/02/2019
Location: United States
Posts: 961
Posted: 02:02pm 18 Dec 2019
Copy link to clipboard 
Print this post

Davo my solar system is on our bus so I have a limited amount of space

Around 3000watts is all that will fit on top

I was thinking of maybe making a fold out awning out of solar panels

I have heard a few really good ideas from people on here though

one of them said to use a enclosed trailer to haul the van around

More roof space for solar panels no dolly win win

Wife remembers reading on here someone saying use a Wi-Fi camera

Mount all of your gauges in one spot use Wi-Fi cam to see it

I would like to hear and see pics of some of the solutions the people on here have came up

Thanks for your time and comments Davo
be warned i am good parrot but Dumber than a box of rocks
 
Davo99
Guru

Joined: 03/06/2019
Location: Australia
Posts: 1585
Posted: 11:35pm 18 Dec 2019
Copy link to clipboard 
Print this post

  BenandAmber said  
You don't want them to cook or freeze while you're out and about



Given this is a bus with limited panels....

In winter when you need to heat it, generation will be down anyway. You will be down to 1.5Kw  in the middle of winter if that. Probably best just to start the engine and run the heater. You can co gen off this and top off the batteries at the same time.

Having the block warmed up will also allow an amount of slow heat radiation at least to the back of the bus.  Putting in an electric water pump as commonly available would also allow hot water to circulate through the block and give heating for much longer in the bus itself.

Trying to heat off solar even with AC is most likely not going to be Viable.
 
Davo99
Guru

Joined: 03/06/2019
Location: Australia
Posts: 1585
Posted: 11:40pm 18 Dec 2019
Copy link to clipboard 
Print this post

  BenandAmber said  
one of them said to use a enclosed trailer to haul the van around


Extra cost for the trailer, Will limit where you can go and stop more than you are now if towing a  van and there will be a further fuel penality dragging the extra weight. Trailer like that will be substantial on it's own and probably have the Aero of a parachute.

May as well put that lesser fuel cost to just running the engine on the bus or a generator if you have one when you need it which will be far less often than you would have to drag the trailer.
 
nickskethisniks
Guru

Joined: 17/10/2017
Location: Belgium
Posts: 472
Posted: 02:09pm 26 Dec 2019
Copy link to clipboard 
Print this post

Hi how much time do you have?

Pfff, I made a verry long post, untill my browser crashed....

So a resume...


I needed also something to monitor and evaluate my system. To make adjustments in the future, adding panels,...

So I was a litle bit inspired by Poida, although he used more stuff like php,...
I'm not that familiar with those things, but a few years ago I did something with an ethernet shield, cloud server and php, it took me ages...

So this time I went for another approche.

Arduino nano on a prototype pcb, with dc/dc converters for the current LEMS, voltage dividers, opamps to condition the signals, some other things...

The arduino nano sents all the data thrue the usb (programming)cable plugged in the Raspberry Pi.

On the RPI, I'm running Raspian linux software, Node Red for easy programming a UserInterface. I use Influxdb for collecting all data in a (SQL kind) database.
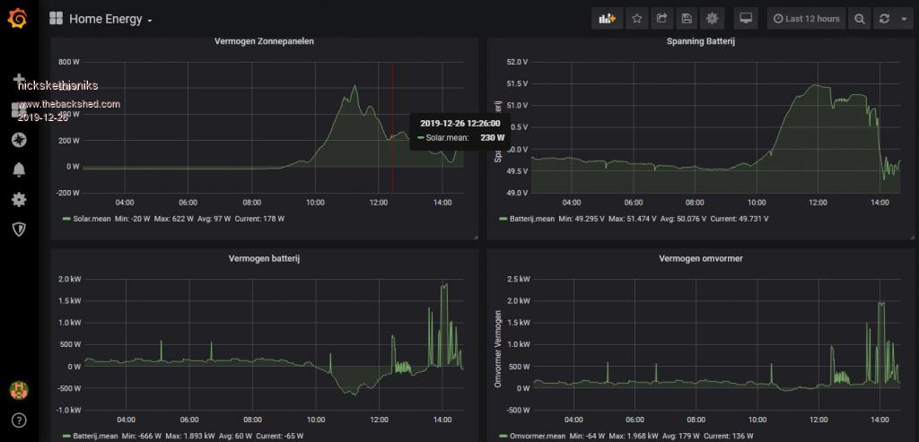
Grafana is used for making nice graphs.

It look me a few days/weeks to set everything up, but I'm happy with the results.
With port forwarding It would be possible to acces all data from anywhere in the world.

But I have a 4G internet router, so portforwarding is no option, I use VNC server on the raspberry Pi, and VNC viewer can be put on laptop/pc/ smartphone for acces anywhere in the world.  
I use VNC as well for setting/programming the RPI from distance, so I don't need to connect a hdmi screen and keyboard.

I will upgrade the nano with an arduino due in the future because of the 12 bit inputs, better resolution.
But then I think I would make a pcb for it. It's allways taking me 1-2 whole days to solder a prototype pcb... Drawing a pcb takes less time in the end.
Like the opamp circuits for converting the negative and positive current to a positive signal... I use +-12V powered LEMS....

So the Inverter (because of the backfeeding) and battery current can be negative and positive... Make's it a bit more challenging.


My nodered UserInterface: ( realtime monitor for the data, verry easy to use because of the many youtube documentation)




My Grafana graphs:





For controlling our lights we are using nodred too:
(Im using a rpi for controlling an arduino due with relays connected)




This is the pcb that's connected with the Lem's and measuring the battery voltage, I only measure dc currents, no ac measurements at the moment, that is for the next version.



Edited 2019-12-27 02:42 by nickskethisniks
 
mackoffgrid

Guru

Joined: 13/03/2017
Location: Australia
Posts: 460
Posted: 07:47pm 26 Dec 2019
Copy link to clipboard 
Print this post

Excellent Nick

I keep seeing this combination of tools coming up.

Cheers

Andrew
 
noneyabussiness
Guru

Joined: 31/07/2017
Location: Australia
Posts: 527
Posted: 09:51pm 07 Jan 2020
Copy link to clipboard 
Print this post

open energy

Might be useful to some ..
I think it works !!
 
Print this page


To reply to this topic, you need to log in.

The Back Shed's forum code is written, and hosted, in Australia.
© JAQ Software 2026